Vnish toolkit:
что входит в набор? и как он помогает?

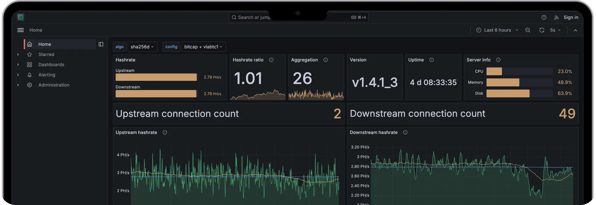
Vnish toolkit скачать можно из проверенного источника, чтобы получить понятный набор инструментов для управления майнинговыми устройствами без лишней рутины. Это единая панель для работы с парком асиков и ферм: вы видите статусы, настраиваете профили, меняете параметры и поддерживаете стабильность.

Набор ориентирован на реальную эксплуатацию, поэтому базовые операции выполнены в несколько шагов и не требуют тонких ручных вмешательств.

Внутри предусмотрены модули для прошивок, пулов и прокси, есть удобные шаблоны конфигураций и аккуратные отчеты по метрикам. Даже если устройств много, порядок сохраняется: новые узлы добавляются в список, получают стартовые профили, попадают под мониторинг, а дальнейшая оптимизация идет по понятному плану.

Преимущества Vnish Toolkit и видеоруководства для быстрого старта

Пакет ценят за экономию времени и предсказуемость. Он помогает выстроить управление майнинговыми устройствами так, чтобы смены конфигураций были безопасными, а обновления проходили без сюрпризов. Для обучения есть короткие ролики по ключевым сценариям, их легко найти по запросу vnish toolkit youtube, что упрощает онбординг и проверку гипотез на тестовой группе.

Экосистема включает готовые профили и расширения в разделе маркетплейса. Там удобно подбирать параметры под разные модели и условия охлаждения, а перед массовым разворачиванием проверять изменения на небольшой выборке. Отдельное внимание уделено диагностике: логи и подсветка критичных событий помогают вовремя заметить перегрев или просадку хешрейта.

Если требуется гибкость, вы создаете собственные шаблоны, копируете их между проектами, фиксируете версии и получаете одинаковые результаты на разных машинах. Такой подход снижает количество ручных действий и делает процессы прозрачными для всей команды.

Короткий список возможностей

Централизованное управление

Майнинговыми устройствами и профилями

Vnish toolkit

Установка прошивки на группу устройств с контролем стабильности

Настройки пулов

С основными и резервными адресами, учет воркеров

Прокси

Для снижения количества прямых соединений и наглядной статистики

Отчеты и алерты

По температурами, хешрейту, аптайму, ошибкам

Маркетплейс

С профилями, расширениями и шаблонами для быстрой адаптации

Vnish Toolkit установка прошивки, пулы, прокси и маркетплейс: практическое применение

Прошивки

Установка выполняется партиями: сначала тестовая группа, затем расширение на весь парк. Вы выбираете стабильную версию, запускаете обновление, смотрите метрики и при необходимости открываетесь. Этот цикл удобен при сезонных настройках, когда меняются цель по температуре и лимиты частоты.

Прошивки

Пулы

В конфигурации задают основной и резервный адреса, имя воркера, а также параметры переключения при сбое. Это помогает держать добычу без остановок и сохранять учет шар при кратковременных проблемах у провайдера. Шаблоны пригодятся для массовых правок, когда нужно сменить адреса сразу на десятках устройств.

Пулы

Прокси

Прокси разгружает сеть и дает контроль над соединениями. В интерфейсе видны задержки, отклоненные шары, нестабильные узлы, что упрощает поиск узких мест. Логи можно сохранять для сравнения перед и после обновлений.

Прокси

Маркетплейс

Здесь находятся готовые профили под разные модели и условия, а также полезные расширения. Вы импортируете профиль, проверяете поведение на небольшой группе, затем раскатываете на всю площадку. Такой порядок снижает риски и помогает быстрее прийти к стабильному режиму.

Маркетплейс

Для самостоятельного обучения подойдут короткие видеоуроки. По запросу vnish toolkit youtube легко найти обзор интерфейса, подсказки по типичным ошибкам и примеры безопасной оптимизации. Визуальные подсказки экономят время: меньше догадок, больше точных действий по инструкциям.

Если нужен понятный контроль инфраструктуры, скачайте Vnish Toolkit и используйте его как единый центр для статусов, прошивок, пулов и прокси. Начинайте с базовых профилей, обновляйте прошивки партиями, держите резервные адреса пулов и сравнивайте результаты по отчетам. Такой уклад делает эксплуатацию предсказуемой и помогает масштабировать парк без хаоса.